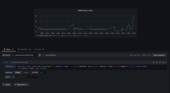
Grafana Loki coming from Elasticsearch : Extracting Visuals

Grafana Loki (https://grafana.com/oss/loki/) looks like a viable alternative to Elasticsearch and has an excellent pedigree, but how does it stack up with Elasticsearch, especially when using it in a SOC perspective? Getting Setup This was a breeze compared to Elasticsearch (which itself is also really simple to setup). The test stack consisted of Promtail to … Continue reading Grafana Loki coming from Elasticsearch : Extracting Visuals

InfluxDB: Monitoring Web Server HTTP Response Codes

Scenario: Measuring the number of HTTP response codes returned to clients over time using InfluxDB. This would (for example) produce a line graph with a line for each HTTP code (e.g. 200, 500, 404, etc) which varies over time We use InfluxDB (latest version is 2.0.8 at the time of writing) to monitor much of … Continue reading InfluxDB: Monitoring Web Server HTTP Response Codes